Smart Energy Management Software
We specializes in innovative energy management solutions. Our recent project focuses on integrating smart sensors with our cutting-edge energy management software to optimize energy consumption across various applications.
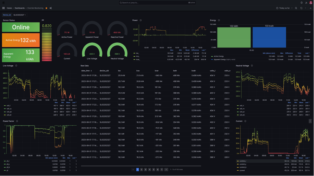
Our solution utilizes strategically placed smart sensors to monitor key energy parameters like electricity usage (as seen in dashboards like Enertex’s, displaying real-time power metrics), temperature, and occupancy. These sensors transmit data wirelessly to our central software platform.
The Energy Management Software offers:
- Real-time Monitoring & Visualization: Intuitive dashboards provide immediate insights into energy consumption.
- Advanced Analytics: Sophisticated algorithms analyze data to identify trends and predict energy needs.
- Automated Optimization: The system automatically adjusts devices like lighting and HVAC based on sensor data and user preferences.
- Comprehensive Reporting: Users can track energy savings and monitor performance against goals.
- Proactive Alerts: The software notifies users of unusual energy patterns or potential issues.
Advantages:
- Provides real-time insights into energy consumption with automated optimization for lighting, HVAC, and equipment.
- Reduces energy costs and carbon footprint through AI-driven analytics and predictive control.
- Enhances sustainability and operational efficiency with proactive alerts and comprehensive reporting.
Applications:
- Commercial, industrial, and residential facilities for intelligent energy monitoring and control.
- Integration with IoT infrastructure for smart buildings and green energy initiatives.
- Energy optimization projects in oil & gas, utilities, and large-scale infrastructure developments.
"TAQA has been extremely pleased with the Satellite-based Asset Tracking Product developed by Mr. Samrat. We found it to be the premier sustainable option on the market, offering exceptional affordability without compromising on quality. Its robust design, evidenced by the IP68 rating, ensures reliability in demanding environments. The product's extensive customization capabilities have allowed us to tailor it precisely to our diverse asset management needs, and its secure framework provides peace of mind. Furthermore, the seamless integration with our existing TAQA services has been a significant advantage. We confidently recommend this asset tracking solution for its comprehensive features and value."
"ADNOC has been highly satisfied with Mr. Samrat Al-powered HSE software. Their ability to customize and 100% accurate solution to our specific oil and gas requirements was a major advantage. Furthermore, the ongoing support we receive is exceptional - their team is responsive and knowledgeable. We highly recommend Uniq Loop for their customizable and well-supported HSE software."
"ADNOC has found Mr. Samrat company’s Fire Warden Robot to be an exceptional and sustainable addition to our safety protocols. Its customization options allowed us to configure it precisely to our facility needs. We are also highly impressed with its secure operation and the seamless integration it offers with our existing infrastructure. This product truly represents a step forward in safety technology, and we highly recommend it."
